Релиз-кандидат «Сервера лицензирования» дает повод написать про новый компонент нашего корпоративного решения. Он предназначен для ИТ-администраторов, которые занимаются управлением квотами и пользователями.
Интерфейс и функциональность
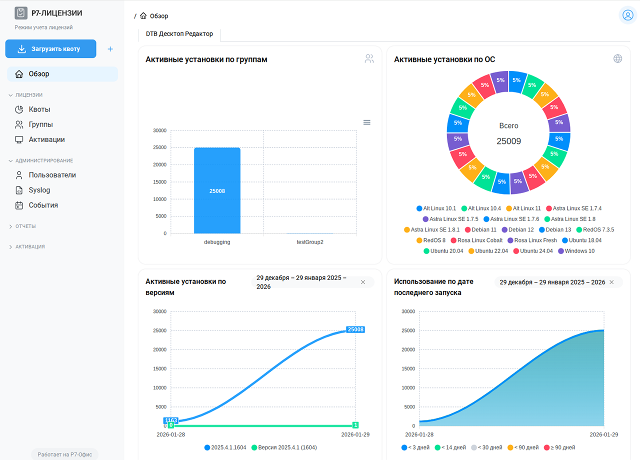
Компонент имеет стартовый дашборд со сводной информацией:
- использование квот,
- использование по группам,
- установки по ОС,
- активные версии по датам (дни/недели),
- количество используемых по последнему запуску (lt3/lt14/lt30/lt90/ge90) с данными из /report/metrics.

В окне «Активации» добавлены фильтры и форма с подсказкой, которая открывается по кнопке i. Реализована фильтрация по каждой колонке, поддержка сортировки (asc/desc). В строке поиска можно вводить параметры вручную, а при выборе фильтров или нажатии на колонки параметры поиска подставляются автоматически.

В таблицу «Активации» (Администрирование → Активации) добавлены новые поля (SL-38):
- Группа (название группы),
- Последняя активация (дата и время последней успешной активации),
- Версия.

Режим учёта лицензий (statOnlyMode) установлен по умолчанию: теперь сервер автоматически запускается в этом режиме. При этом в интерфейс добавлен текстовый элемент: в левой̆ панели под логотипом отображается надпись «Режим учёта лицензий».
Для удобства работы реализована проверка на наличие активных активаций и привязанных квот перед удалением группы.

Другие улучшения и исправления
Номер версии показывает, что разработка компонента идет уже некоторое время. В релиз внесены улучшения и исправлены:
- реализован функционал смены пароля, при этом пароль по умолчанию для администратора удовлетворяет базовым требованиям безопасности (SL-6),
- при скачивании файла квоты имя теперь формируется с префиксом qouta_ (например: qouta_fb8c44fb-2120-4ff7-b677-3c85e626fc28.lic), чтобы отличать квоты от лицензий (SL-27),
- пункт меню «Активации» перемещён внутрь раздела «Лицензии» (SL-28),
- исправлена ошибка, из-за которой сервер переставал отвечать на активацию через интерфейс и запуск редактора с конфигом спустя некоторое время простоя (SL-59),
- исправлена XSS-уязвимость в круговой диаграмме дашборда «Активные установки по ОС» в названии ОС (SL-61).
Если хотите узнать больше о наших продуктах, вы можете воспользоваться рубрикатором и поиском, которые расположены справа от этого текста, посмотреть популярные и похожие статьи. Помимо этого, у нас на сайте есть база знаний в карточках, а еще много увлекательного контента в VK и в Telegram. Там же есть возможность написать нам, поделиться своим опытом и задать вопросы. А еще вы можете задавать свои вопросы нашему боту Лёлику и сразу получать ответы. Попробуйте сами!





